系统管理员必备,服务器监控的轻量级工具
番茄系统家园 · 2022-05-12 01:23:11
服务器监控工具对于IT基础架构性能、可视化和系统稳定至关重要。合适的工具能够帮助系统管理员面对服务器故障、应用缓慢、停机、内存泄露和配置依赖等挑战。
Nagios、Zabbix等工具是用于监控整个基础结构监控工具。使用它们,系统管理员可以监控几乎所有内容,比如服务器性能,网络性能以及协议,操作系统,应用等等。但如果企业基础架构没那么复杂,或者只需要监控服务器的性能,而不是使用功能强大的端到端工具,就可以使用轻量级的工具来监控服务器状况。
Ward
Ward提供了与服务器有关的主要信息。它与所有流行的操作系统兼容。Ward使用OSHI,这是一个免费的Java库,用于检索操作系统和硬件信息。它共享操作系统版本,内存,处理器,磁盘和分区,CPU使用率等信息。
要运行Ward,可以创建jar文件并运行它,或者下载最新版本的jar文件并运行。也可以在docker容器中启动Ward。
Netdata
Netdata是免费的开源软件,用于实时监控系统和应用程序。它可以在Linux,FreeBSD,macOS,docker容器,IoT设备上运行。用户可以在系统,应用程序或容器上安装Netdata代理,它将实时提供所有性能和运行状况信息。
Netdata可以轻松地与其他工具集成,比如Prometheus,AWSKinesis,Graphite,MongoDB等。Netdata安装简单,能够监控每个节点1000个指标,存储每秒的历史数据。
Prometheus+Grafana
Prometheus是用于监控系统指标的开源工具,而Grafana是开源可视化平台。集成的Prometheus和Grafana设置是一个强大的环境,可高效地监控服务器。
Prometheus服务器会定期收集所有数据,Prometheus成为Grafana的数据源,并且Grafana在仪表板上可视化所有指标。甚至可以在Grafana中选择查询要可视化的指标。
Glances
Glances是用Python编写的跨平台监控工具。它仅支持python2.7或python3.4以上版本,它使用python库(psutil)收集所有系统信息。
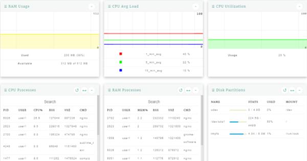
Linux Dash
LinuxDash是Linux系统的Web仪表板。LinuxDash的UI基于Angular构建,并且多种语言支持服务器端。系统状态选项卡显示有关RAM使用率,CPU平均负载,CPU使用率,CPU和RAM进程,CPU温度和Docker进程的信息。LinuxDash支持WebSocket来提供实时系统数据可视化。
Conky
Conky可以在许多不同的平台上运行,比如Windows,Linux,MacOS和大多数BSD上运行。它使用简单的文本或总线进度条,以及使用不同字体和颜色的图形窗口显示信息。优势在于用户界面简单,300多个内置对象来显示系统状态。
鸿蒙官方战略合作共建——HarmonyOS技术社区
免责声明: 凡标注转载/编译字样内容并非本站原创,转载目的在于传递更多信息,并不代表本网赞同其观点和对其真实性负责。如果你觉得本文好,欢迎推荐给朋友阅读;本文链接: https://m.nndssk.com/dngz/332198J7ZLuv.html。
